云南京亨环保科技有限公司是一家在环保科技领域具有一定影响力的企业。多年来,该公司一直致力于污水处理设备的研发、生产和销售,凭借其专业的技术团队以及对品质的严格把控,为众多客户提供了优质的污水处理解决方案。
云南京亨环保科技有限公司主营产品丰富多样,涵盖了地埋式污水处理设备、工业污水处理设备以及一体化污水处理设备。这些设备在污水处理领域发挥着至关重要的作用。
地埋式污水处理设备具有独特的特点和优势。它可以埋设于地下,不占用地面空间,对于一些土地资源紧张的区域非常适用。同时,其运行时产生的噪音小,对周边环境的影响也较小。这种设备适用于住宅小区、医院、学校等场所的生活污水处理,能够有效地将污水中的有害物质进行分解和处理,使水质达到排放标准。

工业污水处理设备则是专门针对工业生产过程中产生的污水进行处理。不同的工业行业产生的污水成分差异较大,云南京亨环保科技有限公司的工业污水处理设备能够根据不同的污水特性进行定制化设计。它可以有效地去除污水中的重金属、有机物等有害物质,保护生态环境,同时也符合**对工业污水排放的要求。该设备广泛应用于化工、制药、食品加工等众多工业领域。
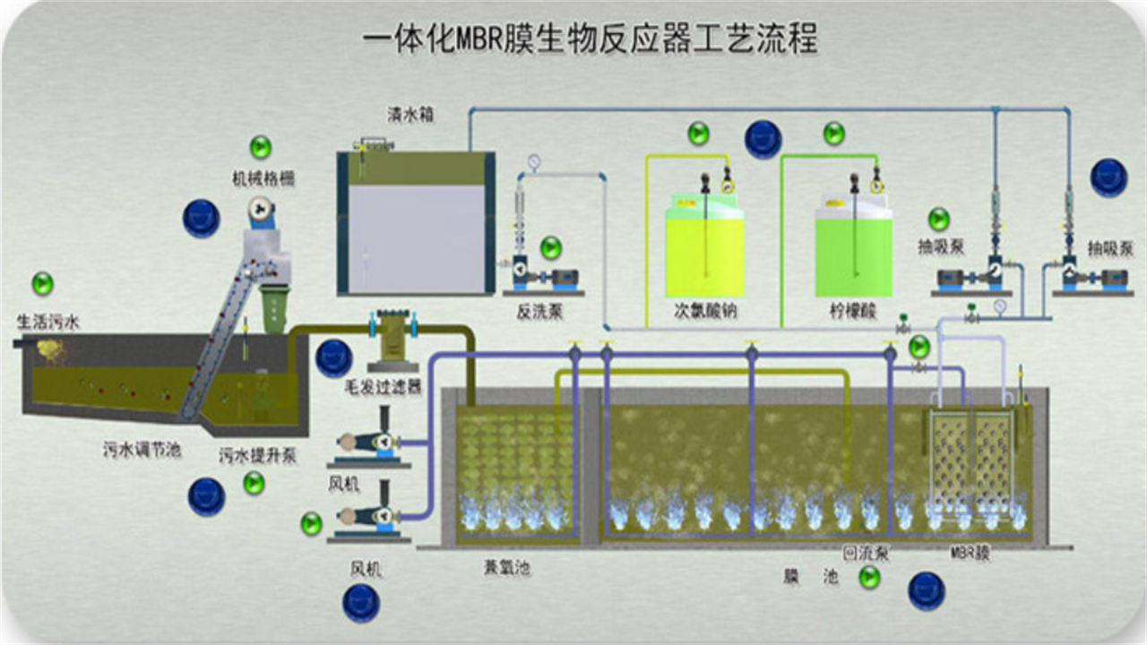
一体化污水处理设备是云南京亨环保科技有限公司的主打产品之一。它将多个污水处理环节集成于一体,具有结构紧凑、占地面积小、处理效率高的特点。一体化污水处理设备采用先进的处理工艺,能够实现自动化运行,减少人工操作成本。它不仅适用于小型污水处理项目,也可用于大型污水处理厂的升级改造。

云南京亨环保科技有限公司在污水处理设备的制造过程中,始终坚持****的原则。从原材料的采购到生产加工的每一个环节,都进行严格的质量把控。公司拥有专业的技术团队,他们不断进行技术创新和改进,以提高设备的性能和稳定性。
云南京亨环保科技有限公司的地埋式污水处理设备直销,工业污水处理设备定制,以及一体化污水处理设备的制造,都体现了公司的专业和实力。公司以客户需求为导向,为客户提供全方位的服务,包括设备的安装调试、售后维护等。
在市场竞争日益激烈的今天,云南京亨环保科技有限公司凭借其优质的产品和良好的服务,赢得了众多客户的信赖和好评。无论是地埋式污水处理设备、工业污水处理设备还是一体化污水处理设备,都在市场上具有一定的竞争力。
云南京亨环保科技有限公司的地埋式污水处理设备、工业污水处理设备和一体化污水处理设备,为解决污水处理问题提供了有效的解决方案。公司将继续秉承专业、创新的理念,不断提升产品质量和服务水平,为环保事业做出更大的贡献。
云南京亨环保科技有限公司的主营产品在地埋式污水处理、工业污水处理以及一体化污水处理方面都有着出色的表现。如果你正在寻找污水处理设备,不妨考虑云南京亨环保科技有限公司,相信它能够为你提供满意的产品和服务。
云南京亨环保科技有限公司将一如既往地专注于污水处理设备的研发和生产,不断满足市场的需求,为客户提供更好的产品和解决方案。无论是小型项目还是大型工程,云南京亨环保科技有限公司都有能力为你提供合适的污水处理设备。
总之,云南京亨环保科技有限公司的地埋式污水处理设备、工业污水处理设备和一体化污水处理设备,是污水处理领域较好的选择。公司的专业技术和优质服务,将为你的污水处理项目保驾护航。





冀公网安备13010402002621